At Trackingplan, we know that effective communication is key, especially if you want to avoid all these little misunderstanding gaps that usually lead to implementation bugs.
Digital Analytics and user tracking implementations are especially prone to bugs and breakages, integrations fail easily and invisibly, and with so many teams involved in the data collection process, you may not even realize until errors have easily slipped through the cracks, compromising the integrity of your data and your results.
Data collection is a team sport, and this is exactly why one of our missions at Trackingplan is to bridge the communication gap between product, business, and marketing people. That is why, in this article, we’ll explore how Trackingplan’s Notes Templates overcome the not-so-easy challenge of seamless communication between different organizational divisions.

Bridging the Communication Gap
Shared understanding is key to ensuring your digital analytics, acquisition, pixels, and campaigns are accurately collected, responsibly managed, and integrated efficiently across teams and platforms.
However, many data-driven organizations experience this problem as they begin to grow their data and people, making information and data sources scattered and siloed across departments and data repositories respectively.
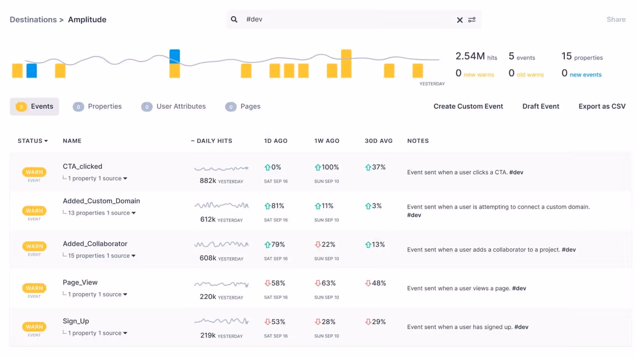
To help teams across departments adopt accessible and easy-to-understand definitions for all the members involved in the data collection process, Trackingplan’s customized notes allow you to add descriptions and labels on your events, properties, and acquisition data to ensure everybody clearly understands all the necessary details.

Moreover, Tackingplan’s notes section also supports #labels, which can be used to create categories to easily search them in the Advanced Search Filter, or even create Personalized Digests to ensure every department is aware of its responsibilities to encourage the ownership of every squad in the analytics generated by their developments.

Introducing Trackingplan’s Notes Templates
With Trackingplan's Notes Template, you can define the parameters required when filling out event descriptions.
Just go to Settings & Members and click on “edit template” to add all the elements needed to foster the understanding of all the different teams involved in the data collection process.

From that moment on, your template will appear in your notes section, where you will be able to edit it from there.

Trackingplan's Notes Templates are specifically created to help you define and establish efficient tracking and consistent annotation of data-related procedures and decisions, powering seamless collaboration across the various teams within an organization. You can think of these Templates as your “specialized stationery for data-centric dialogue”.
The Power of Notes Templates with Real-Live Examples
“But how do these note templates actually optimize team collaboration? Are there concrete examples reflecting their real-time application and benefits?”
Let’s dive deep into the functionality of Trackingplan's Notes Templates by illustrating its practical use with some real-life examples. While the possibilities are endless, there are just some examples to witness firsthand the insights this tool can offer.
Integrate your documentation seamlessly

You can use Trackinplan’s Notes Template to make important documentation accessible to all members and stakeholders. Thanks to Trackingplan’s Notes Templates, this has become a simple and effective method to facilitate team collaboration.

Boost productivity with a unified analytics status hub

On the other way around, you can also leverage Trackingplan’s Notes Templates and use them to centralize essential project details, observations, tweaks, and updates.

Conclusion
In the spirit of enhancing team collaboration, particularly in data collection, a domain typically marked by its complexity and, thus, its potential for miscommunication, Trackingplan's Notes Template centralizes data across the entire data stack to streamline communication and enhance collaboration within and across your team, making data tracking not just efficient, but also highly effective.
While the possibilities are endless, the examples provided in this article have helped us illustrate their practical use, showing how they can serve to make documentation accessible to all members and stakeholders, and keep all members in the loop of the observations made, the modifications that have arisen, and the updates that have been done.

Get started today to experience the benefits of Trackingplan first-hand and optimize collaboration within and across teams. For more information, you can always book a demo.



%20copy.avif)






